车用尿素行业的“两认证”你绝对不知道!!!!
目前,电控共轨+SCR技术路线在国内国四及以上车型上应用最广泛。车用尿素溶液是国四SCR后处理技术中必不可少的汽车尾气还原液。

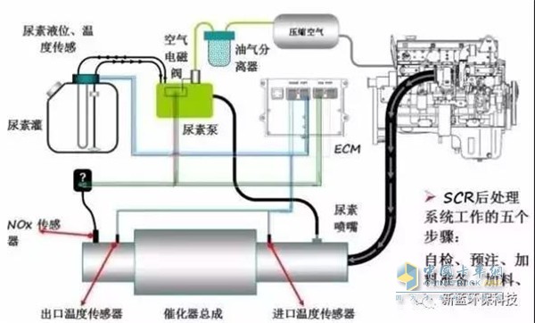
车用尿素工作原理
2014年国四排放标准在国内得到了更进一步的推行,车用尿素溶液的市场行情势必会成为众多司机用户的关注重点。
国内已实施车用尿素标准 参考欧洲及国内两大权威认证
因国内车用尿素产业刚刚起步且车用尿素技术门槛较低,还处于逐步规范的阶段。2013年7月1日,国标版车用尿素标准实施国标GB29518-2013,形成了国内统一标准,目前中国最权威的车用尿素行业认证当属中国内燃机工业协会 CGT认证,此认证是高品质车用尿素厂家必须获得的。对国内其产业的影响力正在逐步扩大。

德国汽车工业协会(VDA)的AdBlue认证
而在国外欧美等国家,尿素溶液产业经过多年发展比较成熟。目前车用尿素溶液产品主要有德国汽车工业协会(VDA)的AdBlue认证,此认证对于车用尿素溶液的标准均比中国国标版车用尿素标准严格得多。
现阶段国内市场车用尿素品类繁多,小作坊的厂房及设备厂商多如牛毛,它们的产品不仅未曾取得权威的CGT及VDA认证,连最基本的 国标GB29518-2013都很难保证。
分享到:
阅读量:4114
互动咨询
相关报道
- 喜报!江苏艾德露通过江苏省2025年度省级专精特新中小企业认定
- 江苏艾德露年度招商大会圆满落幕
- 福田普罗科夏日关怀行动——齐鲁大地上的温情传递
- 2025年百川盈孚第六届车用尿素产业链市场研讨会——江苏艾德露引领行业创新与发展
- 玉柴引擎春日关怀——2025年5月16日王牌服务日活动
- 江苏艾德露中标跨越速运车用尿素采购项目——物流服务领域的绿色发展新篇章
- 再获行业认可!江苏艾德露荣膺“全国车用尿素溶液优秀供应商”
- 可兰素1号尿素助力车队降本增效与合规运营——商用车运营成本与环保压力下的解决方案
- 可兰素“箱箱有礼”活动引领车用尿素市场新风尚——创新回馈用户
- 江苏艾德露中标J&T极兔速递车用尿素采购项目——共推绿色物流发展

